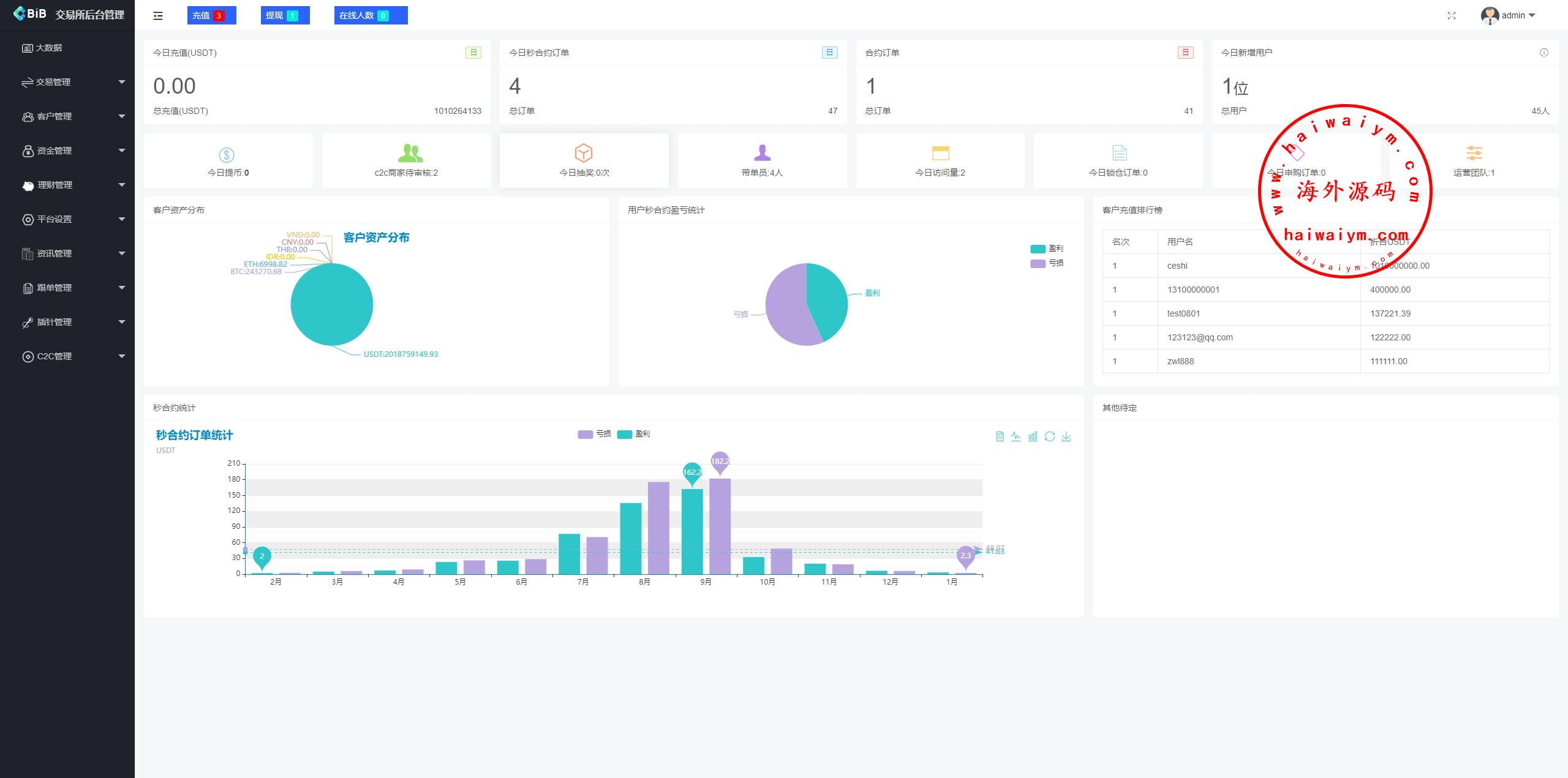
新版仿okx欧意交易所系统手机端是uniapppc是vue,后端是laravel行情服务端用的是币严的行情服务JAVA端,全开源带源码,ui很精美,系统功能很多
前端多语言:英语、简体、繁体、日语、西班牙、韩语、法语、越南语、泰语、印度尼西亚、德语、意大利语
币币交易,秒合约交易,合约交易(u本位交易),邀请返佣,充值(虚拟币和银行卡),闪兑交易,锁仓挖矿存币生息,申购功能,插针功能
手机前端带C2C功能,默认被隐藏了
多语言虚拟币微盘系统/秒合约交易/信用分/实名认证
新UI海外微盘系统/虚拟币秒合约/多语言时间盘
多语言虚拟币微盘/海外微交易/秒合约/时间盘
多语言综合交易所系统/外汇/期货/虚拟币/量化/申购交易
多语言虚拟币交易系统/秒合约交易/伪交易所/时间盘
多语言JAVA交易所/永续合约/期权/秒合约/质押/理财/认购
多语言交易所系统/跟单交易/量化交易/Defi投资系统
新版海外DAPP交易所/期权交易/质押/信用分
海外源码
海外源码-海外刷单抢单、产品理财投资、区块链源码网!